Войти
Войти
Ваш Битрикс24
Авторизуйтесь, чтобы войти
в Битрикс24 вашей компании.
Вход
Путь лида (от заявки до денег) [отчет BI]
Доступно в подписке

Путь лида (от заявки до денег) [отчет BI]

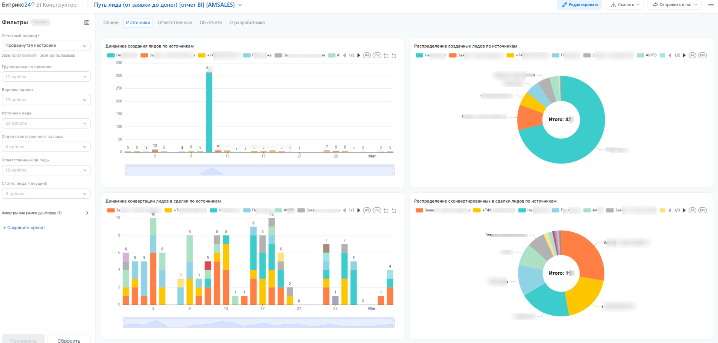
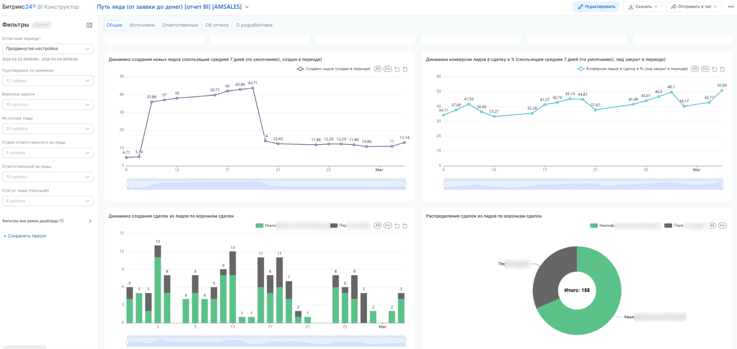
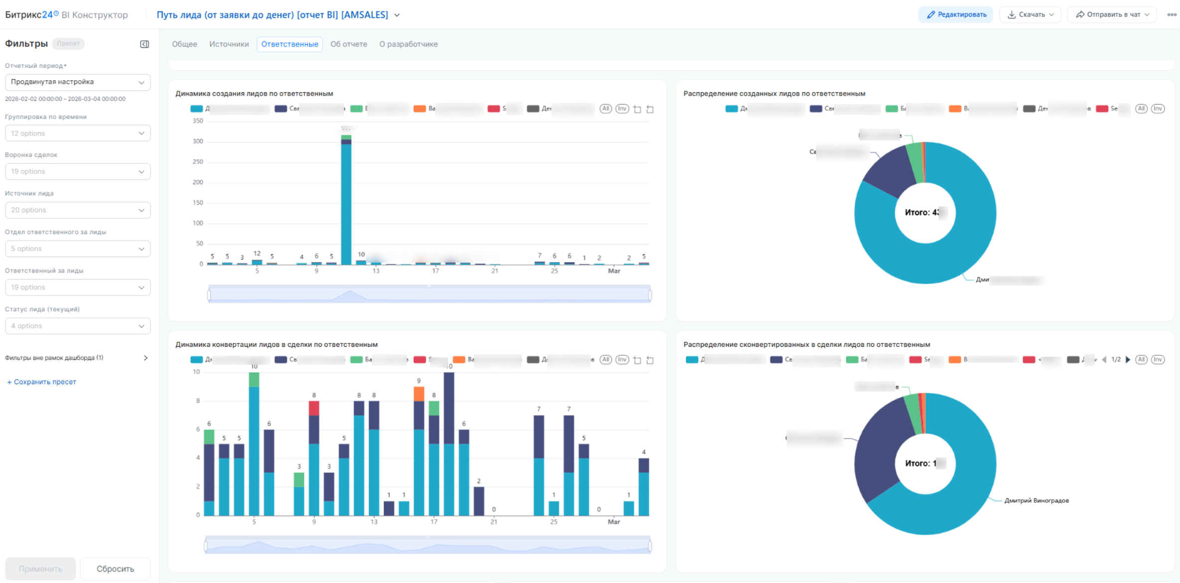
Точная конверсия. Связываем лиды, сделки и выручку

  • Оценка
    Нет оценок
  • Установок
    14
  • Разработчик
Описание

Это профессиональное решение для полного контроля пути клиента: от первого обращения до итоговой оплаты в рамках отчетного периода. Дашборд объединяет данные маркетинга и отдела продаж в единую систему координат. Это позволяет руководителю в реальном времени видеть, какие рекламные каналы приносят выручку, и насколько эффективно менеджеры справляются с входящим потоком заявок.

Особенности нашего подхода Мы используем продвинутые алгоритмы обработки данных, которые делают аналитику точной и наглядной:

  • Единое окно отчетности: Система позволяет в рамках одного периода сопоставлять объем новых заявок, текущую нагрузку на сотрудников и фактически выигранные сделки.

  • Глубокий исторический охват: Обратите внимание: отчет анализирует лиды и сделки, созданные за последние 3 года до начала выбранного отчетного периода. Это гарантирует 100% точность сквозной связи: даже если клиент «прогревался» два года, а купил сейчас — система безошибочно свяжет оплату с первоначальным источником трафика.

  • Объективный контроль CRM: Дашборд выступает «зеркалом» работы отдела, подсвечивая реальную эффективность обработки каждого лида и исключая субъективные отчеты менеджеров.

  • Мгновенная детализация: От общих цифр можно в один клик перейти к списку конкретных обращений и провалиться в карточку Битрикс24 для детального разбора ситуации.

Решаемые управленческие задачи через 5 ключевых метрик:

  1. Лидов в работе (остаток): Контроль объема накопленной базы. Если этот показатель растет, значит, отдел не справляется с нагрузкой и обращения начинают «зависать».

  2. Конверсия лида в сделку (%): Объективный фильтр качества. Позволяет мгновенно понять, гонит ли маркетинг целевой трафик и насколько успешно менеджеры переводят запросы в стадию активной продажи.

  3. Среднее время конверсии: Индикатор скорости работы. Показывает, сколько времени проходит от первого звонка до квалификации клиента, позволяя вовремя устранять задержки.

  4. Сумма выигранных сделок по источникам: Прямая оценка окупаемости рекламы. Показывает реальную выручку в разрезе каждого канала, очищенную от «мусорных» заявок.

  5. Средний чек по сотрудникам: Финансовый срез компетенций. Выявляет менеджеров, которые умеют работать с дорогими продуктами и приносить компании максимальную маржу.

Ключевые показатели эффективности

  • Динамика воронки: Поступление новых лидов и объем закрытых обращений.

  • Временные нормативы: Средняя длительность полного цикла от создания лида до продажи.

  • Персональные рейтинги: Сравнение менеджеров по выручке и качеству отработки входящей базы.

Кому полезен этот дашборд
  • Собственнику: Понимание реальной рентабельности бизнеса. Вы видите чистый финансовый результат маркетинговых инвестиций и прозрачную картину работы коммерческого департамента без «приукрашенных» отчетов.

  • Руководителю отдела продаж (РОП): Инструмент для оперативного управления командой. Позволяет контролировать нагрузку на менеджеров, выявлять «звезд» и подтягивать слабые звенья, опираясь на цифры, а не на интуицию.

  • Маркетологу: Проверка гипотез в деньгах. Возможность доказать эффективность рекламных кампаний не просто количеством лидов, а объемом реальных сделок и качеством привлеченной аудитории.

Рейтинг
0 /5
5 звезд
0
4 звезды
0
3 звезды
0
2 звезды
0
1 звезда
0
Отзывы
Отзывы отсутствуют!

Другие приложения разработчика

BI-отчет: подробный анализ лидов Подписка

Дашборд по лидам вашей CRM для увеличения эффективности квалификации ваших продаж: визуализация данных, аналитика, KPI, метрики, конверсия и прогнозы продаж.

(7)
(755)
Подробный анализ сделок и продаж Подписка

Подробная аналитика продаж по сделкам с помощью BI-конструктора: визуализация данных, аналитика, KPI, прогнозы и развитие продаж, динамика показателей.

(11)
(907)
Дни рождения клиентов Подписка

Показывает список дней рождений всех клиентов в CRM с возможностью фильтрации. В День рождения клиента приложение запускает указанный бизнес-процесс, в котором вы можете реализовать любую необходимую динамику.

(1)
(653)
BI отчет: Маркетинг и продажи PRO Подписка

Аналитический дашборд для визуализации данных и аналитики ключевых показателей, связанных с маркетингом и продажами, от привлечения новых клиентов в лидах до завершения работы со сделками в успешными и не только вариантах.

(5)
(485)
НЕ Пропущенные звонки в CRM Подписка

Все ваши клиенты всегда на связи — ни один звонок не потерян

(2)
(71)
BI отчет: подробный анализ звонков Подписка

Дашборд по анализу звонков в вашей CRM: визуализация данных, аналитика, KPI, прогнозы, все для развития ваших продаж.

(3)
(390)
ГОНГ: Уведомления об успешных сделках в CRM Подписка

Превратите каждую успешно закрытую сделку в настоящий триумф с нашим приложением для Битрикс24!

(2)
(122)
Универсальная CRM для B2B Подписка

Это готовая универсальная CRM для автоматизации и оптимизации процессов работы с клиентами в сфере B2B. Она помогает управлять сделками, контролировать выполнение задач и анализировать результаты работы.

(0)
(196)
BI-отчет: Отчет монитор РОПа Подписка

Твой компас в продажах: знай, откуда приходят деньги

(5)
(104)
Операционный отчет (стадии сделок) [отчет BI] Подписка

Контролируй движение сделок. Продавай быстрее!

(1)
(56)