Для организации работы всей компании
Помогает продавать больше
Создание в простом конструкторе с AI-помощником. Интегрировано в CRM
BI-отчет: Отчет монитор РОПа
Доступно в подписке

BI-отчет: Отчет монитор РОПа

Твой компас в продажах: знай, откуда приходят деньги

  • Оценка
    Нет оценок
  • Установок
    10
  • Разработчик
Описание

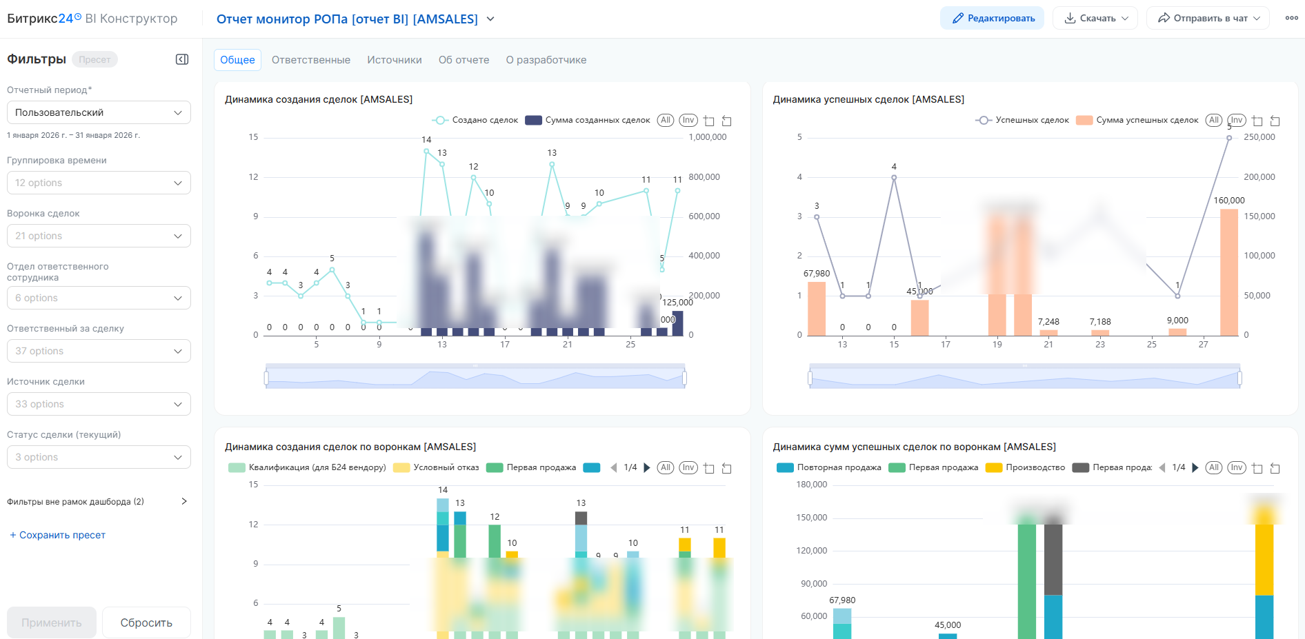
BI-отчет представляет собой систему глубокого анализа эффективности продаж в CRM. Главная особенность решения — использование расчетной даты, которая объединяет активные и закрытые сделки на единой временной шкале. Это позволяет видеть реальную картину продаж и текущих операционных остатков в одном окне.

Список решаемых задач
  • Анализ верхнеуровневых показателей и динамики воронок продаж.

  • Оценка реальной операционной нагрузки на сотрудников с учетом переходящих остатков.

  • Определение финансовой эффективности маркетинговых каналов привлечения.

  • Выявление узких мест в воронке на основе конверсии актуальных сделок.

Возможности для пользователей
  • Просмотр детализированного реестра сделок с прямыми ссылками в Битрикс24 для оперативного аудита.

  • Сравнительный анализ результативности отделов и персональных KPI менеджеров.

  • Визуализация входящего потока и реализованной выручки на одном графике (количество и суммы).

  • Процентное распределение актуального портфеля по воронкам, источникам и ответственным.

Рассчитываемые показатели
  • Объемные показатели: количество и суммы сделок на начало периода, созданных, закрытых, успешных и провальных сделок, а также остаток на конец периода.

  • Качественные показатели: конверсия актуальных сделок в успешные (%), средний чек успешной сделки.

  • Долевые показатели: удельный вес сотрудника или источника в общем объеме, вклад в общую выручку компании.

  • Динамические показатели: распределение создания и закрытия сделок по дням/месяцам в разрезе воронок, отделов и источников.

Ключевые особенности
  • Методология Актуальных сделок: учет всего операционного объема (сделки в работе + созданные), что дает наиболее точную оценку конверсии и нагрузки.

  • Трехуровневая структура: разделение аналитики на общую эффективность, работу ответственных и результативность источников.

  • Интеграция с воронками: возможность сравнивать направления деятельности по среднему чеку и финансовому вкладу в прибыль.

  • Прозрачность данных: использование расчетных алгоритмов, позволяющих сопоставлять активные процессы и завершенные циклы на едином временном интервале.

Рейтинг
0 /5
5 звезд
0
4 звезды
0
3 звезды
0
2 звезды
0
1 звезда
0
Отзывы
Отзывы отсутствуют!

Другие приложения разработчика

BI-отчет: подробный анализ лидов Подписка

Дашборд по лидам вашей CRM для увеличения эффективности квалификации ваших продаж: визуализация данных, аналитика, KPI, метрики, конверсия и прогнозы продаж.

(7)
(628)
Подробный анализ сделок и продаж Подписка

Подробная аналитика продаж по сделкам с помощью BI-конструктора: визуализация данных, аналитика, KPI, прогнозы и развитие продаж, динамика показателей.

(10)
(861)
Дни рождения клиентов Подписка

Показывает список дней рождений всех клиентов в CRM с возможностью фильтрации. В День рождения клиента приложение запускает указанный бизнес-процесс, в котором вы можете реализовать любую необходимую динамику.

(1)
(608)
BI отчет: Маркетинг и продажи PRO Подписка

Аналитический дашборд для визуализации данных и аналитики ключевых показателей, связанных с маркетингом и продажами, от привлечения новых клиентов в лидах до завершения работы со сделками в успешными и не только вариантах.

(5)
(409)
BI отчет: подробный анализ звонков Подписка

Дашборд по анализу звонков в вашей CRM: визуализация данных, аналитика, KPI, прогнозы, все для развития ваших продаж.

(3)
(350)
НЕ Пропущенные звонки в CRM Подписка

Все ваши клиенты всегда на связи — ни один звонок не потерян

(2)
(45)
Универсальная CRM для B2B Подписка

Это готовая универсальная CRM для автоматизации и оптимизации процессов работы с клиентами в сфере B2B. Она помогает управлять сделками, контролировать выполнение задач и анализировать результаты работы.

(0)
(174)
ГОНГ: Уведомления об успешных сделках в CRM Подписка

Превратите каждую успешно закрытую сделку в настоящий триумф с нашим приложением для Битрикс24!

(2)
(110)
BI отчет: подробный анализ счетов Подписка

Полная аналитика по счетам и продажам: динамика, долги, эффективность менеджеров и многое другое. Установите прямо сейчас и выводите свой бизнес на новый уровень!

(1)
(148)
Готовая CRM для логистики Подписка

CRM для автоматизации и оптимизации процессов работы логистического бизнеса. Она помогает управлять сделками, контролировать выполнение задач и анализировать результаты работы.

(0)
(72)