Для организации работы всей компании
Помогает продавать больше
Легко настроить без программирования
Создание в простом конструкторе с AI-помощником. Интегрировано в CRM

BI конструктор

Помогает бизнесу принимать решения на основе данных. Создавайте свои BI‑отчеты в удобном конструкторе без подключения внешних программ.
1
2
Данные из всех систем —
в одном месте
BI Конструктор собирает данные из CRM, рекламных кабинетов, логистических и учетных систем и 1С.
Экономия времени
Настройте отчёт один раз — данные будут обновляться сами. Никаких ручных выгрузок и ошибок в Excel.
Решения на основе цифр
Отслеживайте динамику продаж, маржинальность, ROI рекламы и другие ключевые метрики в реальном времени.
Без лишних затрат
Структурируйте данные, которые собираются в Битрикс24, и создавайте отчёты любой сложности. Без штатного аналитика и подключения внешних сервисов.
3
Работайте в команде
Гибкие настройки, контроль доступа и удобная работа с данными для каждого отдела.
Совместная работа над отчетами
Создавайте и настраивайте отчеты под задачи разных отделов. Обменивайтесь шаблонами, дорабатывайте их в команде и используйте лучшие практики аналитики.
Настройка прав доступа
Открывайте доступ только тем, кому это нужно. Настраивайте ролевые модели в BI-Конструкторе, чтобы данные оставались защищенными, но доступными для нужных сотрудников.
Аналитика в один клик
Закрепляйте важные отчеты — сотрудники смогут открывать их прямо из рабочих инструментов. Ваша команда получит нужные данные без лишних кликов и переключений.
Для маркетологов
Сравнивайте ROI каналов, анализируйте LTV клиентов и оптимизируйте рекламный бюджет — без выгрузок из рекламных кабинетов. Оценивайте полный цикл окупаемости каждой кампании.
4
Для руководителей
Получайте сводку по ключевым метрикам — без запросов к аналитикам. Контролируйте прибыль, расходы и эффективность отделов. Прогнозируйте финансы и реагируйте на изменения.
5
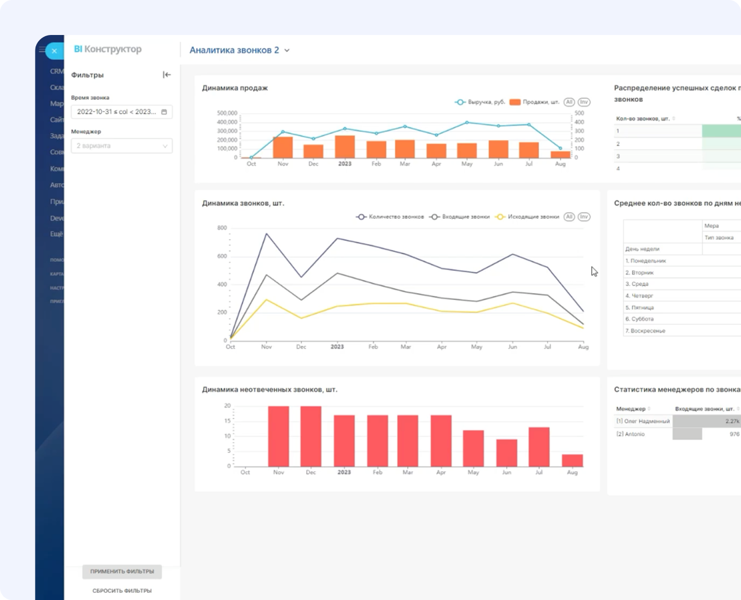
Для sales-менеджеров
Отслеживайте состояние воронки и эффективность отдела продаж в реальном времени. Находите проблемные этапы продаж и прогнозируйте выручку — без ежемесячных отчетов в Excel.
6
7
Аналитика для любых данных и масштабов
Удобные инструменты и масштабируемая платформа для работы с любыми объемами данных.
Любые источники данных
Rest API позволяет интегрировать новые базы данных, CRM или ERP-системы — самостоятельно или с помощью партнеров. Масштабируйте аналитику по мере роста бизнеса.
Отчеты под ваши задачи
Настраивайте дашборды, выбирайте типы графиков, комбинируйте данные из разных источников. Используйте SQL-запросы для сложных выборок — система адаптируется под ваши запросы.
Понятная визуализация
Диаграммы, графики и дашборды помогают быстро улавливать тенденции. Больше не нужно держать цифры в голове — важные изменения видны сразу.
8
Как работает BI конструктор?
  • Подключаете источники данных: CRM, 1С, рекламные кабинеты, CSV-файлы
  • Настраиваете отчёты: выбираете из готовых шаблонов или создаёте свои, добавляете фильтры
  • Анализируете и принимаете решения: данные обновляются автоматически
Встроенные
отчеты
Анализируйте ключевые показатели со встроенными отчётами: ABC-анализ, аналитика сделок, звонков, бизнес-процессов, удержание клиентов и другие. Добавляйте нужные данные в стандартные отчёты или создавайте свои.
9
Индивидуальные настройки
Подключайте проверенные шаблоны из Битрикс24 Маркетплейс — их уже используют реальные компании. Нужен уникальный отчёт? Партнеры Битрикс24 помогут собрать требования, настроить систему и обучить команду.
10
Кастомизация отчетов
Используйте все возможные фильтры для создания уникальных отчетов
По дате
По структуре компании
По числовому диапазону
По языку
11
12
13
14
Как настроить интеграцию BI конструктора с внешними системами и источниками данных?
Подключите данные через готовые коннекторы (например, к 1С, Яндекс.Директ, Google Ads), импорт CSV-файлов из любых систем, Open API для создания собственных интеграций (самостоятельно или с помощью партнеров Битрикс24). Обновление данных происходит автоматически, не требуя ручного вмешательства.
Можно ли в BI конструкторе создавать кастомные отчеты и дашборды под специфику бизнеса?
Да, BI конструктор Битрикс24 позволяет редактировать стандартные отчеты или создавать новые с нуля, использовать SQL-запросы для объединения данных из разных таблиц, применять готовые шаблоны из Битрикс24 Маркетплейса или заказывать индивидуальные отчеты у партнеров, настраивать визуализацию (графики, диаграммы, дашборды) под специфику бизнеса.
Какие преимущества BI конструктора Битрикс24 перед сторонними BI-инструментами?
BI конструктор встроен прямо в Битрикс24 — не нужны дополнительные сервисы вроде PowerBI. Это экономит бюджет (нет отдельных лицензий) и время (данные из CRM, маркетинга и других модулей доступны сразу). Все отчёты и дашборды работают в едином интерфейсе с гибкими настройками доступа.
Как BI конструктор помогает в управлении продажами и оценке эффективности бизнеса?
BI конструктор Битрикс24 автоматизирует анализ ключевых показателей: KPI, ROI, маржинальность и выполнение планов продаж. Он объединяет данные из CRM, рекламы и финансовых систем, обеспечивая сквозную аналитику без ручных сводок. Готовые дашборды по продажам, клиентской базе и звонкам экономят время, а гибкие настройки прав делают данные доступными для нужных отделов.
5 820+ интеграций
Телефония, 1С, онлайн-банки, доставка, и ещё больше тысячи готовых интеграций уже внутри Битрикс24
Коробочная версия
Работает на вашем сервере c дополнительным функционалом и возможностью доработки
Для крупных организаций
Битрикс24 Enterprise для крупных территориально-распределенных компаний или холдингов с большим количеством пользователей.