-
Оценка
-
Установок1127
-
Разработчик
Описание
Поможет руководителю контролировать показатели для сделок с группировкой по сотрудникам!
Основные показатели по сделкам
Вкладка "По источнику"
Основные показатели по сделкам
- Создано;
- Успешных;
- Сумма успешных;
- Проигранных;
- Сейчас в работе: Всего, Без дел, С просроченными делами, Сумма;
- Конверсия: В успех, В проигрыш;
- Средние показатели: средний чек, среднее время на успех.
- количество сделок: созданы, выиграны, проиграны, в работе, без дел, с просроченными делами;
- в зависимости от вкладки соотношение к: сотруднику, источнику, периоду (месяц);
- перестраивается при сортировке таблицы соответствующих столбцов.
- количество сделок: созданных, выигранных, проигранных, в работе, сумма успешных сделок и сумма сделок в работе;
- сделки в работе у которых нет запланированных дел;
- сделки в работе у которых есть хоть одно просроченное дело;
- конверсии в успешную и проигранную сделки;
- средние показатели, соотношение суммы успешных сделок и их количества;
- средние показатели, время в днях от даты создания до даты успешного завершения;
- отображение списка дел и комментариев.
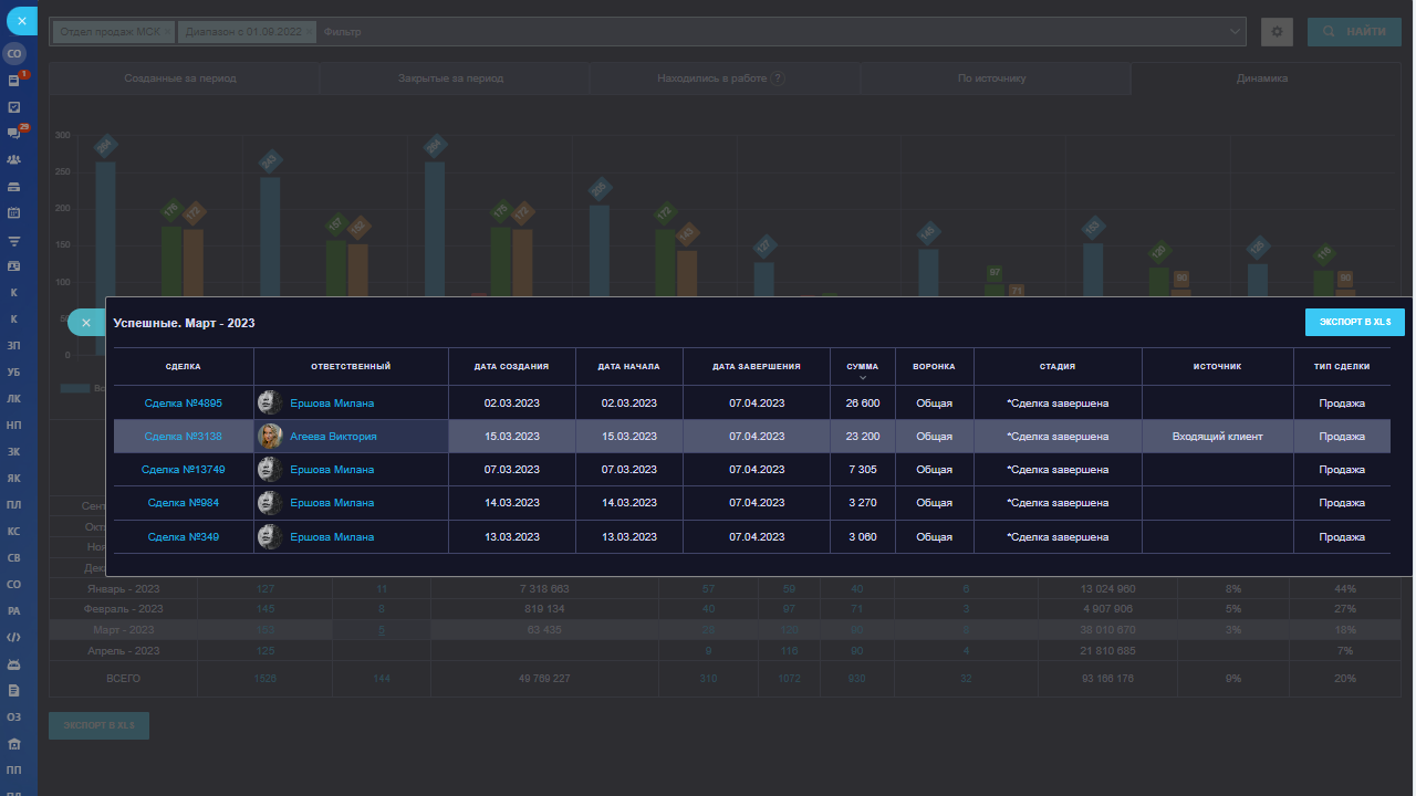
- отображает сделки по дате создания.
- отображает сделки по дате завершения.
- отображает сделки по 3‑м запросам:
- Созданные до окончания периода и закрыты позже окончания периода;
- Созданы до окончания периода и Статус = в работе;
- Закрытые за период.
Вкладка "По источнику"
- группирует сделки по источнику;
- показывает сделки без источника.
- группирует сделки по UTM_Source.
- группирует сделки по месяцам.
- Дополнительные фильтры: Дата, Часть названия сделки, Воронка, Стадия, Отделы, Ответственный, Источник, Тип сделки;
- В настройках можно отключить ненужные столбцы;
- Можно погружаться в цифры отчета (детализация);
- Выгрузка в XLS;
- Темная и светлая темы.
- В настройках вынесен список всех типов дел которые есть в Битрикс24 для фильтрации. Теперь можно выставить только необходимые, например: встреча, письмо, звонок и два типа задач, остальное по желанию;
- Добавлено мини погружение в дела, где есть информация: тип дела, создание, крайний срок, заголовок, Зелёная точка - в работе не просрочена, Красная точка - в работе просрочено дело;
- Добавлено в погружение по сделкам колонка со связанными делами, можно навести и посмотреть все найденные дела.
- Добавлена поддержка поиска по всем делам связанным со сделками.
- При погружении в сделки добавлена колонка со связанными делами, и подсказка с найденными делами.
- Добавлена поддержка поиска по всем делам связанным со сделками;
- В настройках добавлено "Учитывать типы дел" - фильтрация по всем типам дел которые есть в Битрикс. Теперь можно выставить только необходимые, например, встреча, письмо, звонок и два типа задач, остальное по желанию. Некоторые типы могут быть непонятны, но так они сохранены в базе;
- Добавлена подсказка к делам с основной информацией о деле: тип дела, дата создания, крайний срок, заголовок, а также Зелёный маркер - в работе не просрочена, Красный маркер - в работе просрочено дело.
- Добавлена новая вкладка "UTM-метки" (группировка по полю UTM_Source). По сути - это упрощенная сквозная аналитика для маркетолога. Совет: вы можете автоматизировать это поле для телефонии/чатов с помощью бизнес-процесса на создание.
- Добавлена новая вкладка "По стадиям" (похоже на канбан, только сразу по всем сотрудникам). Вкладка содержит: график и таблицу по стадиям. Цвета взяты из справочника ваших стадий.
- Добавлен фильтр по пользовательским полям.
Полезные приложения для администраторов и интеграторов:



Получайте отчеты автоматически (раз в день/неделю/месяц):

Полезные приложения для работы с задачами:

Полезные отчеты для руководителей и сотрудников:


Полезные приложения для маркетологов:

Real-time отчеты:

Для B2B-компаний:

