Для организации работы всей компании
Помогает продавать больше
Легко настроить без программирования
Создание в простом конструкторе с AI-помощником. Интегрировано в CRM
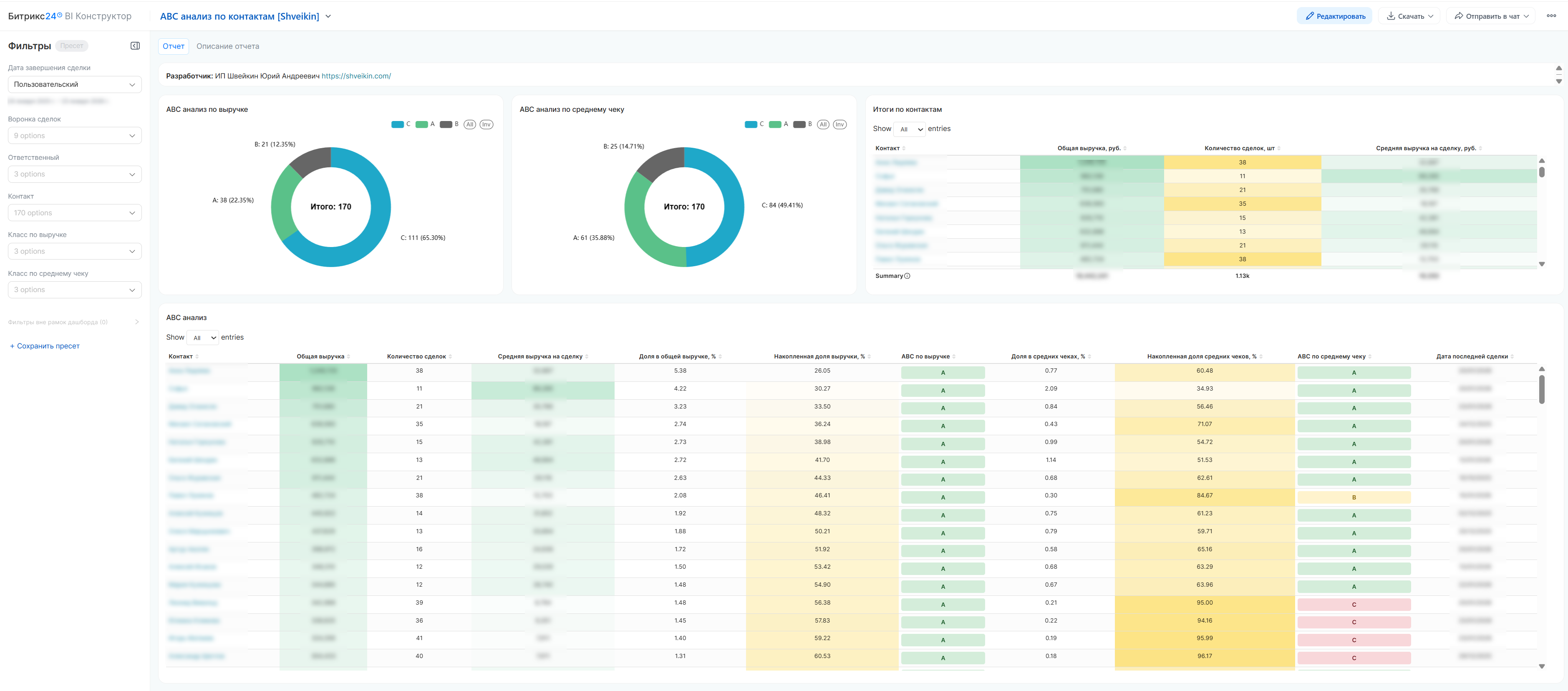
ABC-анализ контактов по выручке и среднему чеку
Доступно в подписке

ABC-анализ контактов по выручке и среднему чеку

Сегментируйте клиентов, находите ключевых, анализируйте

  • Оценка
    Нет оценок
  • Установок
    45
  • Разработчик
Описание

НАЗНАЧЕНИЕ ОТЧЕТА

Профессиональное решение для проведения ABC-анализа клиентов в системах CRM. Приложение автоматически анализирует успешные сделки, рассчитывает ключевые метрики выручки и среднего чека, сегментирует клиентов на категории A, B, C. Помогает бизнесу сфокусировать ресурсы на самых ценных клиентах, выявлять точки роста и оптимизировать работу отделов продаж.

КЛЮЧЕВЫЕ ВОПРОСЫ, НА КОТОРЫЕ ОТВЕЧАЕТ ОТЧЕТ:

  1. Кто наши ключевые клиенты (A-класс) - 20% клиентов, дающих 80% выручки

  2. Какой средний чек у разных категорий клиентов

  3. Есть ли клиенты с высоким средним чеком, но низким общим оборотом

  4. Как распределяется нагрузка на менеджеров между разными категориями клиентов

  5. Какие направления продаж наиболее прибыльны

РАСШИФРОВКА МЕТРИК И ТЕРМИНОВ:

  1. Общая выручка - Сумма всех успешных сделок клиента

  2. Количество сделок - Число успешно закрытых сделок

  3. Средняя выручка на сделку - Общая выручка / Количество сделок

  4. Доля в общей выручке - Выручка клиента / Общая выручка * 100%

  5. Накопленная доля выручки - Сумма долей отсортированных по убыванию клиентов

ABC-КЛАССИФИКАЦИЯ:

ABC по выручке:
• A-класс: Клиенты с 80% совокупной выручки (первые в списке)
• B-класс: Следующие 10% выручки (с 80% до 90%)
• C-класс: Оставшиеся 10% выручки

ABC по среднему чеку:
• A-класс: Клиенты с самыми высокими средними чеками (80% суммы всех средних чеков)
• B-класс: Средние чеки от 80% до 90%
• C-класс: Наименьшие средние чеки (последние 10%)

ДОСТУПНЫЕ ФИЛЬТРЫ:

  1. Дата завершения сделки - Фильтр по периоду закрытия сделок

  2. Компания - Фильтр по конкретным контактам-клиентам

  3. Ответственный - Фильтр по менеджерам, закрепленным за компаниями

  4. Класс по выручке (ABC) - Фильтрация по категориям A/B/C

  5. Класс по среднему чеку (ABC) - Фильтрация по размеру среднего чека

  6. Направление продаж - Фильтр по категориям/направлениям сделок

КАК РАБОТАТЬ С ОТЧЕТОМ:

  1. Определите цель анализа (сегментация, анализ эффективности, распределение нагрузки)

  2. Примените фильтры по периоду, направлениям, ABC-категориям

  3. Анализируйте результаты (ключевые клиенты, точки роста)

  4. Принимайте решения на основе данных (стратегии удержания, программы развития)

ОСНОВНЫЕ ФУНКЦИИ:
• Автоматический расчет ключевых метрик по клиентам
• Двойной ABC-анализ (по выручке и среднему чеку)
• Цветовое кодирование категорий клиентов
• Кликабельные ссылки на карточки компаний в CRM
• Гибкая настройка периодов и фильтров анализа

ПРЕИМУЩЕСТВА:
• Готовое решение, не требует программирования
• Высокая производительность даже с большими объемами данных
• Интуитивно понятный интерфейс для бизнес-пользователей

ДЛЯ КОГО ПОЛЕЗЕН:
• Отдел продаж: анализ клиентской базы, приоритизация
• Руководство: стратегическое планирование, анализ KPI
• Маркетинг: сегментация для таргетирования
• Финансовый отдел: прогнозирование выручки, анализ рентабельности

ВАЖНЫЕ ЗАМЕЧАНИЯ:

Что учитывается:
• Только успешно завершенные сделки
• Сделки с положительной суммой
• Дата закрытия сделки (не дата создания)

Что не учитывается:
• Сделки на стадии переговоров
• Отмененные или проваленные сделки
• Сделки с нулевой или отрицательной суммой

Рейтинг
0 /5
5 звезд
0
4 звезды
0
3 звезды
0
2 звезды
0
1 звезда
0
Отзывы
Отзывы отсутствуют!

Другие приложения разработчика

Готовая CRM для изготовления мебели на заказ Подписка

В данном решении Битрикс24 настроен под специфику индивидуального изготовления мебели. Вы сможете отслеживать статус каждой сделки - поступление, замер, дизайн, производство, монтаж, рекламации и пр.

(0)
(1195)
Готовая CRM для мебельной компании Подписка

В данном решении Битрикс24 настроен под 2 розничных направления : 1. Индивидуальное изготовления мебели - кухни, шкафы-купе, гардеробные, пр. 2. Серийная продукция - столы, стулья, диваны, кровати и п.р

(0)
(451)
ABC-анализ компаний по выручке и среднему чеку Подписка

Сегментируйте клиентов, находите ключевых, анализируйте

(0)
(47)