Для организации работы всей компании
Помогает продавать больше
Легко настроить без программирования
Создание в простом конструкторе с AI-помощником. Интегрировано в CRM
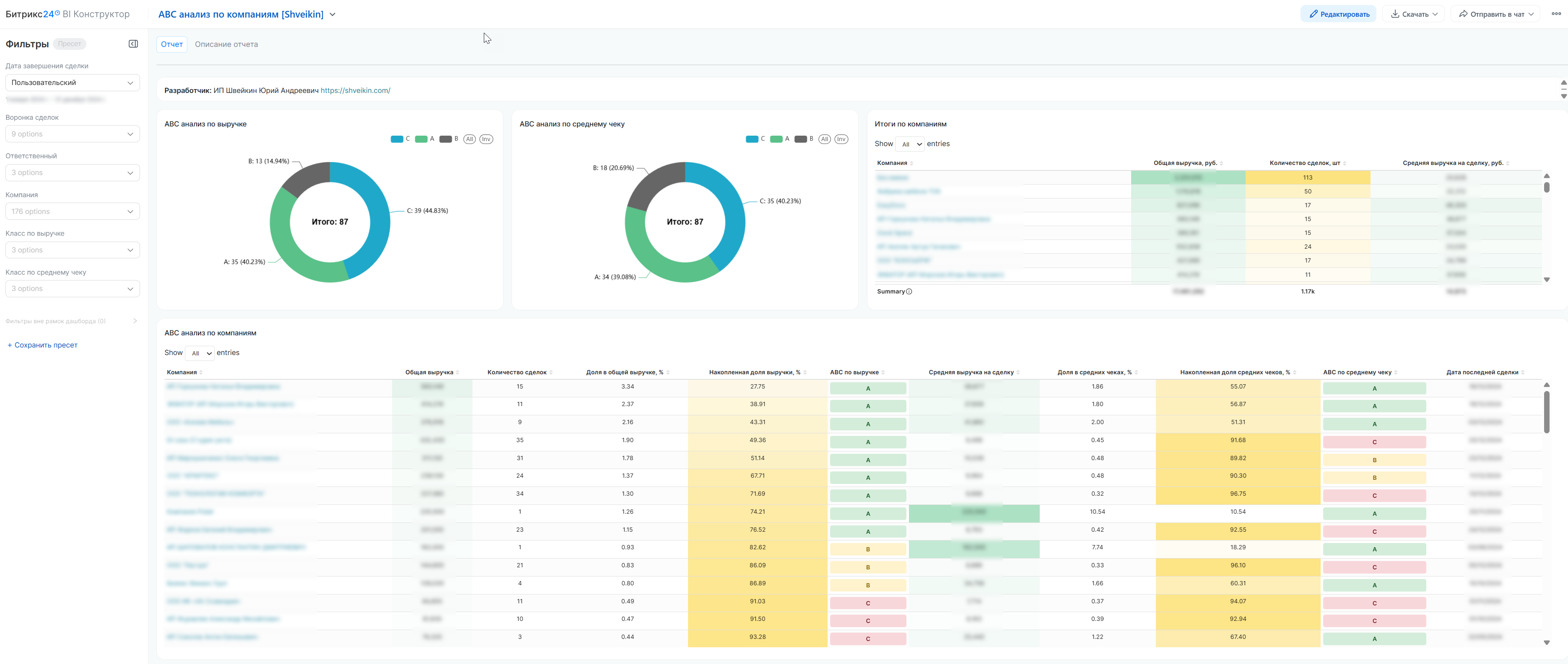
ABC-анализ компаний по выручке и среднему чеку
Доступно в подписке

ABC-анализ компаний по выручке и среднему чеку

Сегментируйте клиентов, находите ключевых, анализируйте

  • Оценка
    Нет оценок
  • Установок
    47
  • Разработчик
Описание

НАЗНАЧЕНИЕ ОТЧЕТА

Профессиональное решение для проведения ABC-анализа клиентов в системах CRM. Приложение автоматически анализирует успешные сделки, рассчитывает ключевые метрики выручки и среднего чека, сегментирует клиентов на категории A, B, C. Помогает бизнесу сфокусировать ресурсы на самых ценных клиентах, выявлять точки роста и оптимизировать работу отделов продаж.

КЛЮЧЕВЫЕ ВОПРОСЫ, НА КОТОРЫЕ ОТВЕЧАЕТ ОТЧЕТ:

1. Кто наши ключевые клиенты (A-класс) - 20% клиентов, дающих 80% выручки

2. Какой средний чек у разных категорий клиентов

3. Есть ли клиенты с высоким средним чеком, но низким общим оборотом

4. Как распределяется нагрузка на менеджеров между разными категориями клиентов

5. Какие направления продаж наиболее прибыльны


РАСШИФРОВКА МЕТРИК И ТЕРМИНОВ:

1. Общая выручка - Сумма всех успешных сделок клиента

2. Количество сделок - Число успешно закрытых сделок

3. Средняя выручка на сделку - Общая выручка / Количество сделок

4. Доля в общей выручке - Выручка клиента / Общая выручка * 100%

5. Накопленная доля выручки - Сумма долей отсортированных по убыванию клиентов


ABC-КЛАССИФИКАЦИЯ:

ABC по выручке:

• A-класс: Клиенты с 80% совокупной выручки (первые в списке)

• B-класс: Следующие 10% выручки (с 80% до 90%)

• C-класс: Оставшиеся 10% выручки

ABC по среднему чеку:

• A-класс: Клиенты с самыми высокими средними чеками (80% суммы всех средних чеков)

• B-класс: Средние чеки от 80% до 90%

• C-класс: Наименьшие средние чеки (последние 10%)


ДОСТУПНЫЕ ФИЛЬТРЫ:

1. Дата завершения сделки - Фильтр по периоду закрытия сделок

2. Компания - Фильтр по конкретным компаниям-клиентам

3. Ответственный - Фильтр по менеджерам, закрепленным за компаниями

4. Класс по выручке (ABC) - Фильтрация по категориям A/B/C

5. Класс по среднему чеку (ABC) - Фильтрация по размеру среднего чека

6. Направление продаж - Фильтр по категориям/направлениям сделок


КАК РАБОТАТЬ С ОТЧЕТОМ:

1. Определите цель анализа (сегментация, анализ эффективности, распределение нагрузки)

2. Примените фильтры по периоду, направлениям, ABC-категориям

3. Анализируйте результаты (ключевые клиенты, точки роста)

4. Принимайте решения на основе данных (стратегии удержания, программы развития)


ОСНОВНЫЕ ФУНКЦИИ:

• Автоматический расчет ключевых метрик по клиентам

• Двойной ABC-анализ (по выручке и среднему чеку)

• Цветовое кодирование категорий клиентов

• Кликабельные ссылки на карточки компаний в CRM

• Гибкая настройка периодов и фильтров анализа


ПРЕИМУЩЕСТВА:

• Готовое решение, не требует программирования

• Высокая производительность даже с большими объемами данных

• Интуитивно понятный интерфейс для бизнес-пользователей


ДЛЯ КОГО ПОЛЕЗЕН:

• Отдел продаж: анализ клиентской базы, приоритизация

• Руководство: стратегическое планирование, анализ KPI

• Маркетинг: сегментация для таргетирования

• Финансовый отдел: прогнозирование выручки, анализ рентабельности


ВАЖНЫЕ ЗАМЕЧАНИЯ:

Что учитывается:

• Только успешно завершенные сделки

• Сделки с положительной суммой

• Дата закрытия сделки (не дата создания)

Что не учитывается:

• Сделки на стадии переговоров

• Отмененные или проваленные сделки

• Сделки с нулевой или отрицательной суммой

Рейтинг
0 /5
5 звезд
0
4 звезды
0
3 звезды
0
2 звезды
0
1 звезда
0
Отзывы
Отзывы отсутствуют!

Другие приложения разработчика

Готовая CRM для изготовления мебели на заказ Подписка

В данном решении Битрикс24 настроен под специфику индивидуального изготовления мебели. Вы сможете отслеживать статус каждой сделки - поступление, замер, дизайн, производство, монтаж, рекламации и пр.

(0)
(1194)
Готовая CRM для мебельной компании Подписка

В данном решении Битрикс24 настроен под 2 розничных направления : 1. Индивидуальное изготовления мебели - кухни, шкафы-купе, гардеробные, пр. 2. Серийная продукция - столы, стулья, диваны, кровати и п.р

(0)
(451)
ABC-анализ контактов по выручке и среднему чеку Подписка

Сегментируйте клиентов, находите ключевых, анализируйте

(0)
(45)