Для организации работы всей компании
Помогает продавать больше
Создание в простом конструкторе с AI-помощником. Интегрировано в CRM
AI Скрипты: Оценка звонков менеджеров
Доступно в подписке

AI Скрипты: Оценка звонков менеджеров

Умная BI-аналитика звонков менеджеров с AI скриптами. Превращаем данные в мощные решения для вашего бизнеса!

Описание
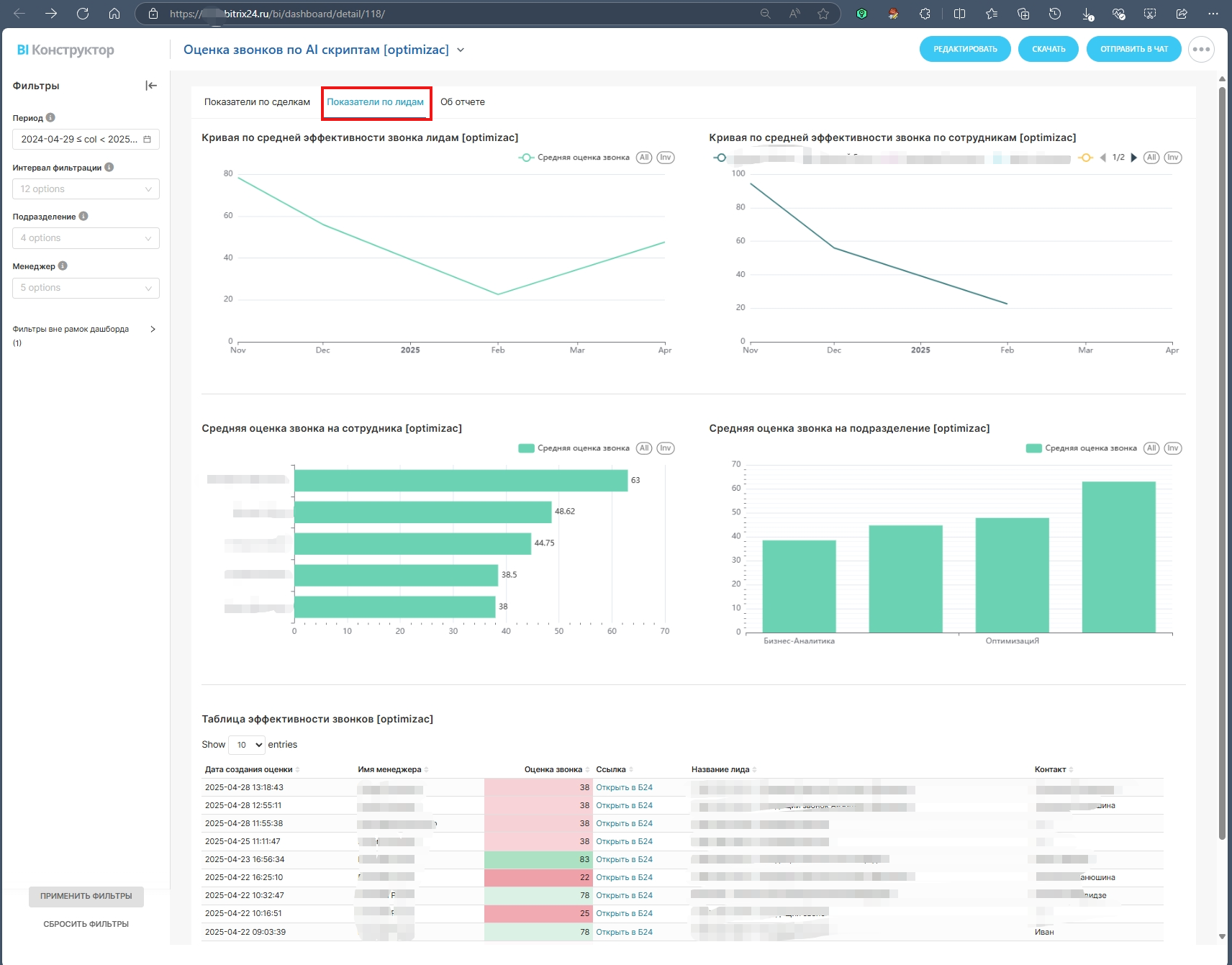
Наш отчет, созданный для представление данных в различные графики из инструмента "Скрипты продаж и Речевая аналитика с AI Copilot в CRM" в Битрикс24, предоставляет глубокий анализ звонков, помогая вам оптимизировать процессы и улучшить качество взаимодействия с клиентами.

Графики отчета:
  1. "Кривая" эффективности: Отображает среднюю оценку звонка и её динамику за выбранный период.
  2. Столбчатая диаграмма: Показывает среднюю оценку звонка по подразделениям и сотрудникам за указанный период.
  3. Таблица: Детализированная таблица с информацией о дате создания оценки, имени менеджера, оценке звонка (подсвеченной по принципу "светофора"), ссылке на сделку/лид, названии и контакте.
Графики дублируются на каждой странице отчета для лидов и сделок, обеспечивая полное покрытие данных.

Отчет поддерживает сквозную фильтрацию, что позволяет вам настраивать его под ваши нужды:
  • Период: Выберите любой временной интервал для построения отчетности. Применяется к полю "Дата создания оценки".
  • Интервал фильтрации: Группировка данных в зависимости от выбранного периода.
  • Подразделение: Фильтрация по отделам, привязанным к организационной структуре.
  • Менеджер: Выбор ответственного сотрудника для оценки.
  • Действующий сотрудник: Фильтрация по статусу сотрудника (действующий или уволенный).
  • Статус завершения: Выбор статуса завершения дела.
  • Просрочено: Фильтрация по просроченным делам.
При наведении на фильтр, соответствующие графики подсвечиваются голубым цветом, что обеспечивает гибкость и персонализацию отчетов. Для сброса фильтров нажмите "крестик".
Рейтинг
0 /5
5 звезд
0
4 звезды
0
3 звезды
0
2 звезды
0
1 звезда
0
Отзывы
Отзывы отсутствуют!

Другие приложения разработчика

HRM-система Подписка

Переведи HR отдел в цифру - проконтролируй 100% откликов, выстрой прозрачную HR систему по взаимодействию с соискателями. Мы подготовили для вас отправную точку в ПО "HRM-система", куда входят инструменты интеграции с сервисами размещения вакансий.

(0)
(509)
Проектная Компания Подписка

Проектная компания для Битрикс24 предлагает вам ДВЕ настроенные воронки CRM (Продажа и Проекты), закладывает процесс оценки реализации проекта, учитывает расходы и доходы по проекту.

(0)
(900)
HRM Free Подписка

Улучшите управление персоналом с HRM Free для Битрикс24: бесплатное решение с интеграцией HH.ru и автоматизацией через Telegram, доступное уже на базовом тарифе. Никаких подписок и дополнительных платежей, только эффективность и удобство в одном пакете.

(1)
(119)
HR-Аналитика Подписка

Вы хотите улучшить качество и скорость подбора персонала для вашей компании? Вы хотите знать, как вы конвертируете отклики, как вы работаете с ними и как вы анализируете анкеты соискателей? Тогда вам нужен наш аналитический отче по подбору персонала для Bi-конструктора в Битрикс24!

(0)
(278)
CRM Коврочист Подписка

Бизнес, связанный с чисткой ковров, давно требует систематизации, все операции повторяются, и риски, связанные с исполнением заказа, можно устранить. Компания «ОптимизациЯ» извлекла опыт из внедрения Битрикс24 в данную отрасль и предлагает вам стандарт по ведению и исполнению заказов со всеми преимуществами Битрикс24.

(0)
(228)
Продажи - Счета/Предложений. Анализ трендов. Подписка

Отчет предназначен для глубокого анализа выставленных счетов и предложений в системе Битрикс24, что позволяет эффективно оценивать и оптимизировать ваши продажи.

(0)
(27)
Управление очередью менеджеров в CRM Подписка

Наше решение помогает автоматизировать рутинную задачу по автоматическому распределению ответственных по сделкам, привязанным к ним контактам и компаниям между выбранными вами сотрудниками.

(0)
(177)